Understanding the Internet routing system requires access to real Border Gateway Protocol (BGP) data collected directly from operational routers. For more than two decades, platforms such as RIPE RIS, RouteViews, and Packet Clearing House (PCH) have played a crucial role by collecting and archiving BGP routing data from hundreds of networks around the world.
However, as the Internet continues to evolve, so do the requirements for routing observability — and the challenges of operating large-scale data collection infrastructures. As routing data grows in volume, platforms must process, store, and distribute increasingly large datasets to users. Existing platforms such as RIPE RIS and RouteViews typically prioritize long-term data retention over coverage to control infrastructure costs.

This design choice makes perfect sense, as historical datasets are extremely valuable for research. But it also leaves room for complementary platforms that focus on maximizing routing visibility.
This is precisely the goal of bgproutes.io, which prioritizes collecting routing data from as many vantage points (VPs) as possible and providing tools that make this data easy to explore and analyse. Our objective is to enable accurate real-time and short-term monitoring of Internet routing.
Achieving high coverage
Achieving high coverage is not easy, especially as it depends on operators volunteering to contribute data. However, we have identified several key ingredients that can accelerate data collection.
Automated peering establishment: Contributing BGP data to measurement platforms traditionally requires manual configuration and coordination between operators and collectors. To simplify this process, bgproutes.io automates much of the onboarding workflow. Network operators can authenticate using PeeringDB and simply fill out a short form specifying their connection parameters. Once the information is submitted, a BGP or BGP Monitoring Protocol (BMP) session can be quickly established with the platform.
Data aggregation from existing platforms: bgproutes.io centralizes BGP data collected from several existing infrastructures, including RIPE RIS, RouteViews, PCH, and BGPWatch, and stores them in a single database. This aggregation significantly increases the number of available VPs and simplifies access to multiple datasets. Currently, the platform stores data from more than 5,000 VPs worldwide.
BGP Monitoring Protocol (BMP): Existing platforms typically collect routing data through standard BGP sessions established with routers. But these sessions only expose the best paths selected by the router, meaning that many alternative or filtered routes remain invisible. bgproutes.io addresses this limitation by supporting BMP connections. This is useful because BMP can export updates for each peer before the decision process is applied, allowing the platform to observe routes that would otherwise remain hidden when using standard BGP collection.
Better distributing data and insights to users
Collecting more data is only useful if users can efficiently extract insights from it. For this reason, bgproutes.io provides tools that allow both operators and researchers to easily access and analyse the collected data.
Dashboards: bgproutes.io provides several dashboards that transform raw BGP data into operational insights. These include:
- AS Explorer: General information about ASes, including inferred business relationships.
- Prefix Explorer: A large-scale looking glass showing routes to prefixes from all VPs.
- VPs Explorer: Statistics about data contributors and VP coverage.
- AS Rank: Ranking ASes based on various metrics.
API: For users who need direct access to the raw data, bgproutes.io provides a simple and public API that allows routing data to be retrieved at a much finer granularity compared to traditional MRT archives.
The API currently exposes four main endpoints:
- vantage_points
- updates
- rib
- topology
Each endpoint comes with a rich set of filtering parameters, enabling operators and researchers to retrieve exactly the data they need — whether they are analysing routing changes, building AS-level topologies, or investigating routing incidents — without having to download and process large MRT archives.
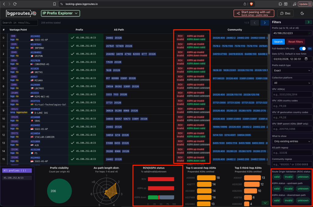
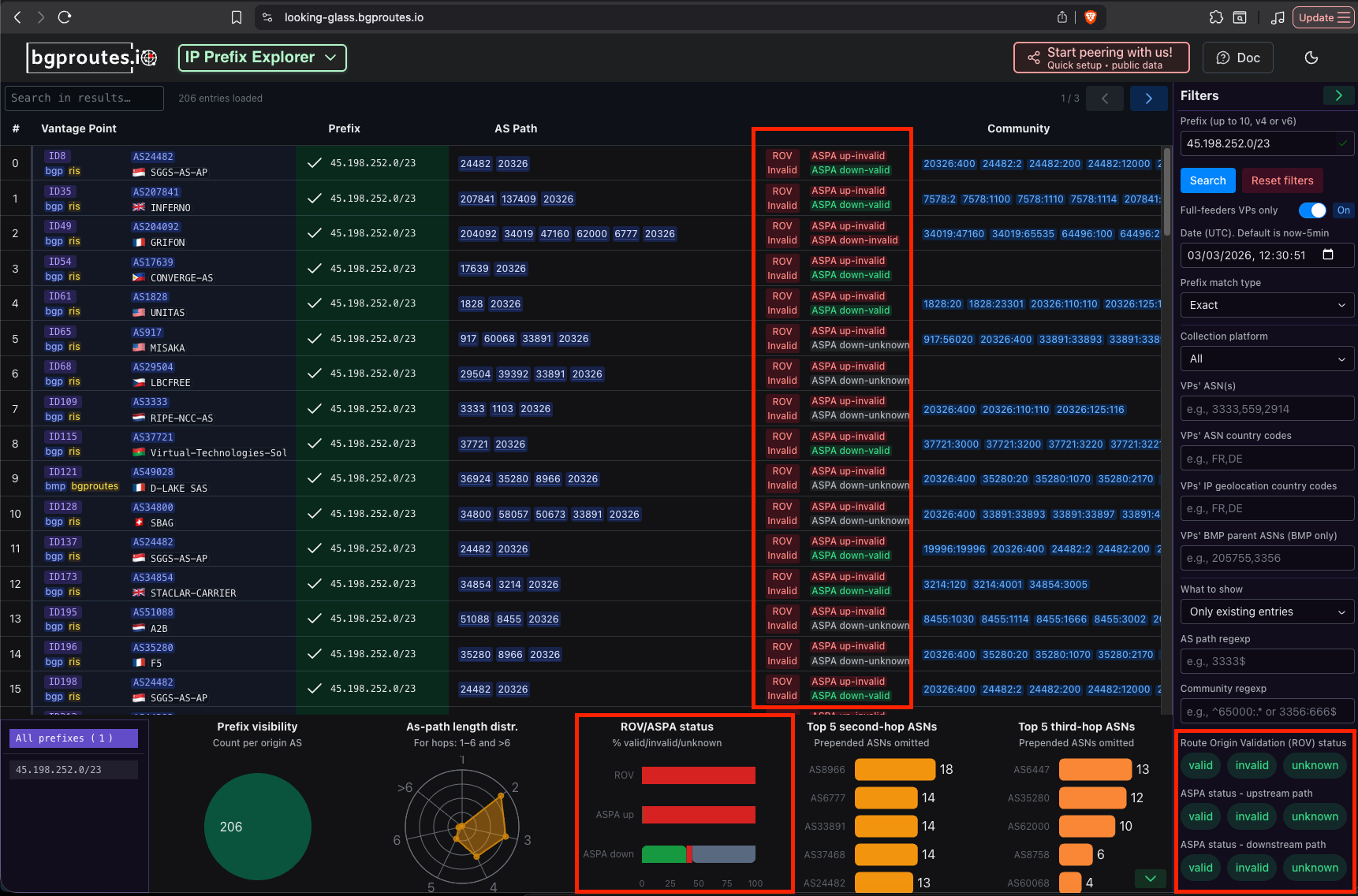
Example: RPKI ROV and ASPA validation
One of the latest features of bgproutes.io is built-in RPKI ROV and ASPA validation for every collected route. Each BGP route collected by the platform is enriched with:
- RPKI Route Origin Validation (ROV) status, indicating whether the origin AS is authorized to announce the prefix.
- ASPA-based AS-path validation, which verifies whether the AS path respects the valley-free routing model.
The dashboards — particularly the AS Explorer and Prefix Explorer — display these validation results and allow operators to quickly identify potential issues. For example, operators can:

- Correlate inferred AS relationships with published ASPA objects
- Identify possible route leaks or missing/outdated ASPA objects
Similarly, the Prefix Explorer allows operators to verify that routes to their prefixes are:
- ROV valid (not affected by origin hijacks)
- Free of ASPA-invalid AS paths (for example, no forged or policy-violating paths)
For researchers performing more advanced analyses, the API provides filters that allow BGP updates and RIB entries to be retrieved based on their ROV or ASPA validation status
Using the Python client pybgproutesapi, researchers can perform analyses such as:
- Large-scale measurements of RPKI and ASPA deployment
- Identifying routes that are ROV-invalid or ASPA downstream-invalid
- Running historical queries to analyse how the validation status evolves over time
Learn more about bgproutes.io’s built-in RPKI ROV and ASPA validation
Looking forward
After slightly more than a year of operation, bgproutes.io already receives BGP data from about 80 networks. Among them, 10 are connected using BMP, which translates into more than 300 individual vantage points! Our logs also show that the dashboards are visited daily by dozens of unique users from all over the world, and this number continues to grow.

This encourages us to keep improving the platform — whether by collecting more data, enhancing the dashboards, or introducing new monitoring capabilities. We hope that these improvements will convince more operators to use the platform and contribute data.
Thomas presented this topic during the APRICOT 2026 APRICOT Peering Forum 2 session. Watch his presentation in full:
Thomas Holterbach is a post-doctoral researcher at the University of Strasbourg working on Internet routing measurement and analysis. He is one of the developers of bgproutes.io, a platform designed to improve BGP routing visibility for operators and researchers.
Thomas Alfroy (University of Strasbourg) and Cristel Pelsser (UC Louvain) contributed to this work.
The views expressed by the authors of this blog are their own and do not necessarily reflect the views of APNIC. Please note a Code of Conduct applies to this blog.